概要
インデックステーブルとは、加工や組立などの工程でワーク(加工対象物)を一定の角度や位置に正確に回転・移動させるための装置です。主に工作機械や自動組立機、測定装置などに使用され、高精度な位置決めが求められる場面で活用されます。
インデックステーブルを使用するメリットとして以下が挙げられます。
- 多軸加工や連続工程に対応し、柔軟な生産ライン設計が可能。
- 高精度な位置決めが可能で、加工や組立の品質向上に貢献する。
- 作業の自動化・省人化を促進し、生産効率を向上させる。
今回の記事では製造業でよく使用されているインデックステーブルの動作をassmeeで再現し、シミュレーションを行う方法まで解説します。
参考情報:吉川鐵工株式会社様Youtube
モデル
今回のモデルは、以下の設定で作成しました。
- インデックステーブルの割り出し数:6(60°間隔)
- 各割り出し位置の役割:
- ワーク載せ(1番目の割り出し位置)
- 加工(2番目の割り出し位置)
- 加工(3番目の割り出し位置)
- 加工(4番目の割り出し位置)
- ワーク出荷(5番目の割り出し位置)
- 待機(何もしない)(6番目の割り出し位置)
1番目の割り出し位置でワークをテーブルに載せ、2番から4番目の割り出し位置では加工を行います。その後、5番目の割り出し位置で取り出しを行い、6番目の割り出し位置では何も行わず待機します。
このようなインデックステーブルをシミュレーションで再現するためには、割り出し位置での加工に合わせた全体を停止させることと、次の割り出し位置への移動(60°の回転移動)を同期して行うことが必要となります。
以下が完成したモデルです。

今回のモデルでは、1番目の割り出し位置(ワーク載せ)を基準に動作するインデックステーブルを再現しており、1番目以外の各割り出し位置での動作や回転動作は1番目の割り出し位置へ同期させています。
シミュレーション
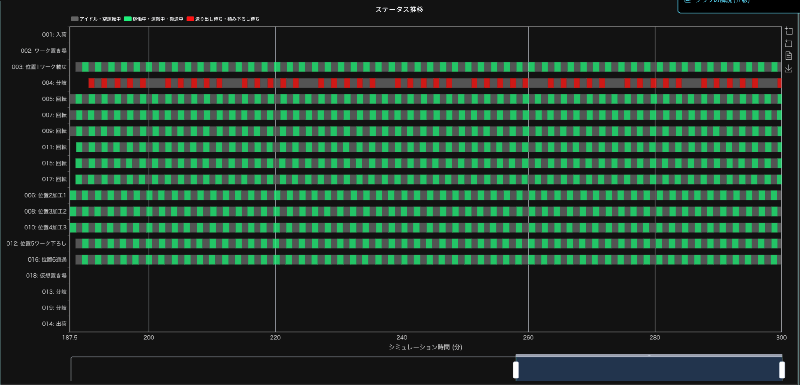
モデルが完成したら、シミュレーションを行います。今回は300分の設定でシミュレーションを行いました。シミュレーションが終了したら、意図したように動作しているか確認してみましょう。


ステータス推移を確認すると、回転が同期して行われていること、そして同期した回転の間で加工も同期して行われていることが確認できます。これにより、インデックステーブルの動作が正しく再現できていることがわかります。
まとめ
今回は、assimeeを使用してインデックステーブルの動作を再現し、シミュレーションを実施して動作を確認しました。assimeeでは、用意されているプロセスカードを組み合わせることで、実際に使用されている搬送装置や機械を再現したモデルを作成できます。作成したモデルは、シミュレーションを通じて性能を確認したり、設定を変更してシミュレーションを行うことで、必要な性能を検討することが可能です。
assimeeでは、実際の製造プロセスをモデル化し、シミュレーションすることで、プロセスの見える化や潜在的な課題の洗い出しを行うことができます。製造プロセスのデジタル化や課題解決でお悩みの方は、ぜひお問い合わせください。